地址
81362 高雄市左營區民族一路1040之19號
11573 台北市南港區重陽路218之2號8樓
電話
07-3452268 (高雄)
02-77163668 (台北)
Industrial Defender 能提供你保護關鍵操作所需要的 OT 資料。它能幫你深入了解資料狀況,協助你做好 OT 資產管理、變更與設定管理、弱點管理,還有政策遵循等工作。

深入了解每個工業控制系統設備,以便在需要時深入了解單個資產數據,並為應用安全控制奠定基礎
根據需要的數據去對雜亂的數據進行調整,像是工業設備的重要程度,目前的位置,以及檢測到異常時告知現場人員
可操作的工業控制系統安全性和漏洞監控的更新檔案,能夠快速解決新出現的威脅
使用 NERC CIP、NIST CSF、20 CIS Controls、IEC 62443、NIS Directive等的內建方案管理和報告模板
透過在組織內共享工業控制系統的安全數據整合以增強 IT 和 OT 協作
擁有超過 25 年連接各類工業系透過支援 API、代管服務和工業控制系統供應商的部署,就能使用最低的 TCO來創造更多的附加價值統的經驗,值得您信賴的系統。
Industrial Defender 能用代理程式、非代理方式或被動方式,安全地大量收集、監控和管理你的 OT 資產。

我們結合精確的軟體資產清單,搭配 NIST 漏洞資料庫與 ICS-CERT 警示,強化資安風險識別與管理能力。

Industrial Defender 協助 OT 團隊管理組態規則,並即時監控資產組態的變更情形。觀看此示範影片,了解我們的解決方案如何協助您有效管理整個 OT 資產環境中的組態變更。

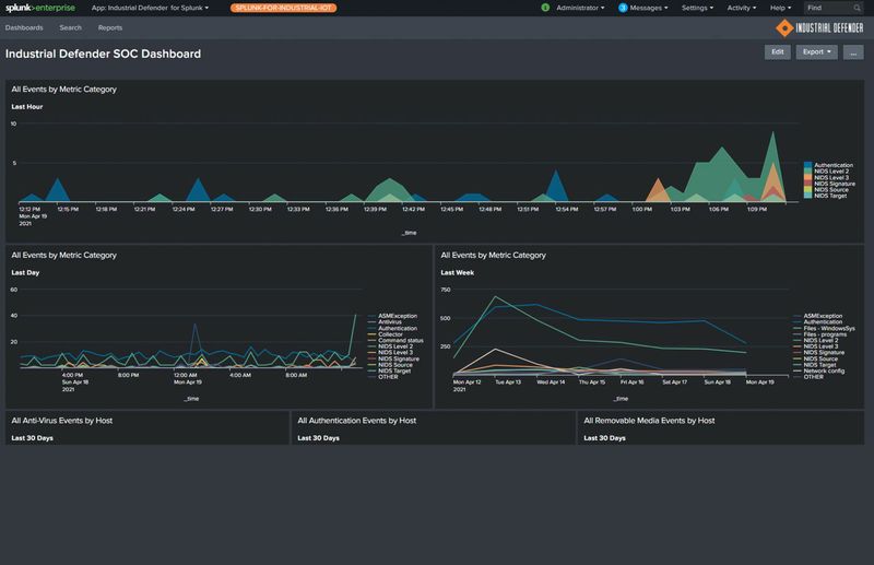
Splunk 應用程式提升了在 OT 環境的分析,快速識別並緩解潛在的網路安全問題。

Connect to Azure IoT Hub, Google IoT, AWS IoT Core and any standard MQTT Broker.
可連接至 Azure IoT Hub、Google IoT、AWS IoT Core 以及任何標準的 MQTT Broker。
